Overview
IP whitelisting allows you to control which IP addresses can access your deployed Core instances on Blnk Cloud. This provides an additional layer of security by restricting access to only trusted sources. When IP whitelisting is enabled, only the IP addresses you specify will be able to make requests to your Core instance. By default, Blnk Cloud allows connections from any IP address until you configure the whitelist.- Access control: Prevent unauthorized access from unknown sources.
- Compliance: Meet security requirements for sensitive financial applications.
- Network isolation: Ensure only your applications and services can connect to your Core.
Manage allowed IPs
1
Open IP settings panel
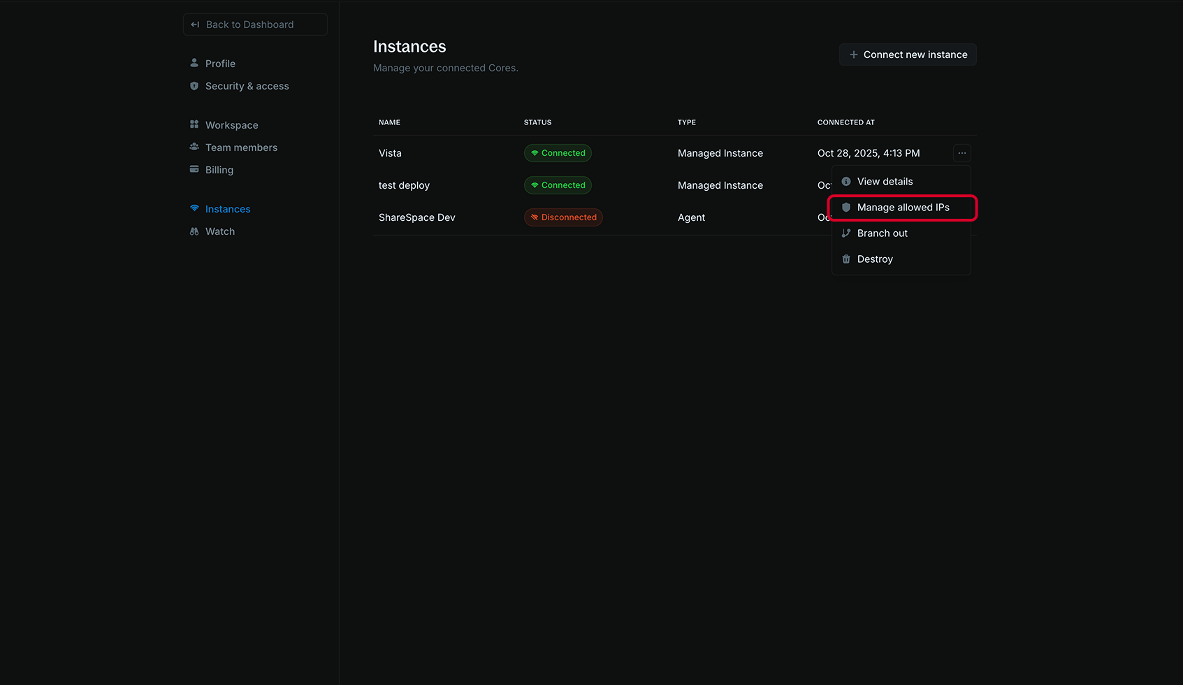
- In your Blnk Cloud workspace, go to Settings > Instances;
- Find the managed instance you want to configure;
- Click the actions menu (three dots) next to the instance;
- Click Manage allowed IPs.

2
Add IP addresses
- In the Add IP address field, enter an IP address:
- IPv4 address:
192.168.1.100 - IPv6 address:
2001:db8::1
- IPv4 address:
- Click + Add to add the IP to your whitelist.

3
View and manage whitelist
Your whitelisted IP addresses appear in the Allowed IP addresses section. You can:
- View all currently whitelisted IPs;
- Remove IPs by clicking the trash icon next to any address;
- Add additional IPs as needed.
